Сравнение систем сквозной аналитики: ТОП-13 лучших, для чего используется, как выбрать сервис
Что это такое — сквозная аналитика в маркетинге
Если простыми словами, сквозная аналитика — это инструмент, позволяющий сделать срез эффективности работы всех рекламных каналов.
Например:
У вас компания по продаже канцтоваров с доставкой. Чтобы приводить клиентов на сайт, вы пользуетесь контекстной рекламой в Яндексе и таргетом ВКонтакте. На сайте клиент может пообщаться с консультантом через онлайн-чат или оставить заявку, чтобы менеджер сам ему перезвонил. Раз в неделю вы делаете рассылку по базе e-mail своих постоянных покупателей.
Клиенты приходят, продажи случаются, рекламные бюджеты тратятся. При этом суммы на маркетинг вы выделяете в одном и том же объеме, а прибыль каждый раз разная. От чего это зависит непонятно. А еще вам хочется сделать так, чтобы прибыль росла при тех же вложениях. Для решения этих задач есть два способа.
Можно спрашивать клиента, что побудило его заказать именно у вас. Заставить его вспомнить, на какой баннер он щелкнул и по какой ссылке перешел. Это потратит время работы менеджера и нервы клиента. К тому же, не каждый покупатель вспомнит, как он попал на ваш сайт. Особенно если это случилось во время вечернего скроллинга в социальной сети.
Второй вариант проще. Нужно один раз настроить сквозную аналитику для сайта и ежемесячно выгружать отчеты по лидам. Там будет видно, откуда клиент пришел, что делал на вашем сайте и как решился нажать на кнопку «заказать».
Итак, для чего нужна сквозная аналитика
Сквозная аналитика позволяет собрать данные о переходах, заявках, продажах, прибыли в одной аналитической системе. Это нужно, чтобы:
- Понять, с каких каналов к вам приходят лиды
- Сравнить эффективность и прибыльность работы разных каналов
- Определить результативные рекламные инструменты
- Перераспределить бюджет между каналами
- Оптимизировать маркетинговую стратегию
- Лучше понимать своего покупателя
- Делать прицельные рекламные кампании
- Наращивать прибыль
Система сквозной аналитики — это то, что дает бизнесу прозрачность всех рекламных усилий. Вы точно понимаете, что вы делаете, зачем и на сколько хорошо у вас это получается.
Показатели сквозной аналитики
Построение сквозной аналитики опирается на анализ нескольких показателей. Основные из них:
- Показы
- Клики
- Заявки
- Лиды
- Соотношение показов объявления и кликов по нему (CTR)
- Стоимость одного клика (CPC)
- Стоимость одной заявки (CPO)
- Окупаемость вложений (ROI)
В задачи сквозной аналитики со встроенным модулем коллтрекинга также входит отслеживание источника размещения номера и анализ длительности разговора.
Как работает сквозная аналитика
В основе работы этого инструмента лежит механизм привязки к client ID. Это уникальная метка посетителя, по которой его распознают аналитические сервисы. Client ID хранится в cookies браузера пользователя. Каждый раз, когда клиент щелкает по ссылкам на сайте, сервис его распознает по этой метке и делает вывод о его пути и поведении. Если пользователь почистит cookies, его след потеряется.
Помимо client ID, нужна интеграция сквозной аналитики с CRM, внешними сервисами, рекламными кабинетами. Отсюда сервис будет брать данные о расходах, кампаниях, маркетинговых активностях, заявках. Все это система обработает по одной из моделей атрибуции, просчитает по формулам и сделает наглядный отчет в виде табличек и графиков. По ним будет понятно, какая рекламная кампания была эффективной, а какой канал плохо окупился. И это именно то, зачем нужна сквозная аналитика.
Сквозная аналитика: ТОП-13 сервисов
Рассмотрим возможности популярных программных решений. Когда мы составляли этот список и делали сравнение систем сквозной аналитики, обращали внимание на инструменты платформы, возможности интеграции и доступные отчеты.
Calltouch

Calltouch — платформа сквозной аналитики, коллтрекинга и автоматизации маркетинга. Сервис Calltouch позволяет собрать нужные данные из площадок, рекламных систем, CRM, сайта, чтобы затем экспортировать их в подробные отчеты.
Система сквозной аналитики включает в себя данные по:
- рекламным каналам (Яндекс, MyTarget, Вконтакте, медийной рекламе, соцсетям, SEO)
- лидам (звонкам, заказам, заявкам, обратным звонкам)
- сделкам (с помощью транзакций с сайта, вебхукам и API)
- выручке (из CRM, с сайта)
Интеграция Calltouch возможна с 50+ различными сервисами для бизнеса и CRM. Среди готовых интеграции с Яндекс.Директ, Яндекс.Метрика, Google.Analytics, myTarget, amoCRM, 1С, InSales, МойСклад, RetailCRM и другие. Поддержка интеграций через Альбато даёт возможность объединить Calltouch ещё с 100+ инструментами.
В личном кабинете сервиса в разделе «Интеграции» перечислены все площадки и сервисы, с которыми можно настроить интеграцию буквально за 2 минуты без привлечения сторонних специалистов и разработчиков.
Отчеты в сквозной аналитике Calltouch кастомизируются под задачи каждого бизнеса. Для выгрузки доступно более 30 видов, в том числе отчет «Все источники». Здесь объединяются данные из различных источников трафика. Автоматически собирается все об активности клиента, начиная с кликов по рекламному объявлению и заканчивая сделками.
В отчете «Все источники» можно анализировать сразу несколько типов метрик, среди которых
- Звонки
- Обратные звонки
- Лиды
- Заявки
Отображается статистика в графическом и табличном виде.
Журнал лидов
Отчёт, в котором собрана полная информация по всем обращениям в компанию: лидам, звонкам, заявкам. Кто и когда обратился, было ли обращение целевым, длительность звонка, информация по источнику, каналу и кампании.
Дашборды
В дэшборде личного кабинета Calltouch можно собрать ключевые метрики проекта. Например, бюджет, лиды по CPC, количество сделок или ROI.

Многоканальные последовательности
Отчёт позволяет отслеживать полный путь клиента до момента покупки и историю его взаимодействий с сайтом. Вы можете задать нужный период, определить фильтры и увидеть цепочки уникальных действий пользователей.
Отчет по обратному звонку
Виджеты Calltouch также собирают данные и становятся частью сквозной аналитики. Один из них — обратный звонок. Настраивайте в нём уникальные тексты, создавайте промо-виджеты, а затем анализируйте, какие из них работают лучше.

Базовый тариф Calltouch стартует от 990 руб. в месяц. Бесплатно можно тестировать сервис в течение 14 дней.
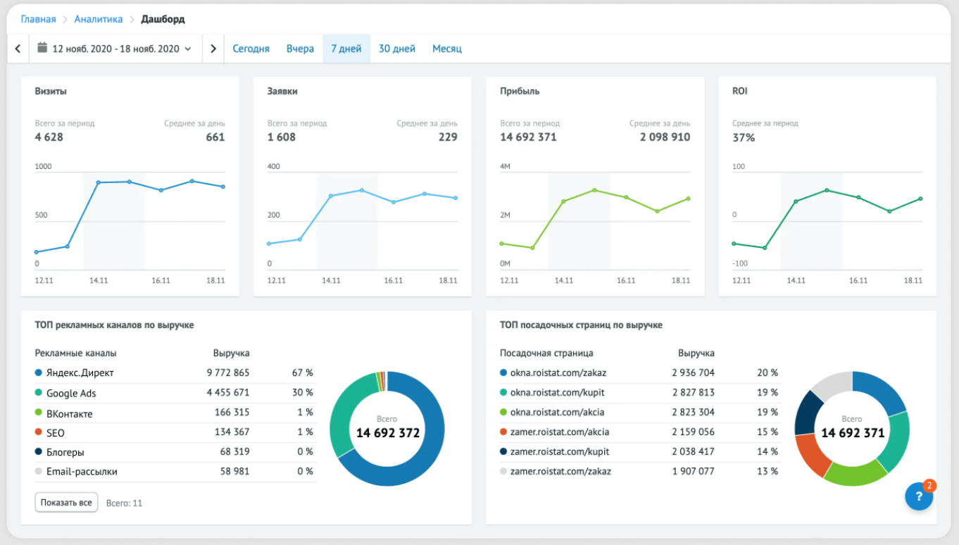
Roistat
Roistat — это маркетинговая платформа с возможностями товарной аналитики, e-mail- и коллтрекинга. Сервис собирает статистику о ходе рекламных кампаний от показа объявления до покупки продукта. Позволяет отследить весь путь клиента.
Roistat используется гибкие модели атрибуции для отслеживания всей цепочки касаний. Маркетинг-платформа позволяет провести когортный анализ и А/Б тесты.

У Roistat более 200 готовых интеграций. Среди них 1С, RetailCRM, amoCRM, Яндекс.Метрика, Google.Analytics, myTarget, LPgenerator, Timepad, JivoSite, мессенджеры, сервисы коллтрекинга и рассылок.
Сервис формирует отчеты по
- Каналам
- Ключевым словам
- Посадочным страницам
- Менеджерам
- Эффективности рекламных кампаний
- Товарам
- Регионам
- Устройствам
Базовый набор инструментов для старта сквозной аналитики обойдется в 9700 руб. за месяц пользования. Можно попробовать бесплатно в течение 14 дней.

Comagic
Сквозная аналитика маркетинга и продаж, нацеленная на измерение рекламных активностей.
На дэшборды выводятся срезы рекламы и маркетинга, ключевые бизнес-показатели, визуализация воронки продаж. Comagic умеет анализировать ROI по 8 моделям атрибуции с учетом вспомогательных касаний. Предоставляет собственные виджеты на сайт.
Comagic будет работать с 75 рекламными системами, сервисами коллтрекинга, виджетами, виртуальными АТС. Среди них интеграции с Яндекс.Метрика, Google.Analytics, OWOX, Альбато, К50, 1С, JivoSite, Битрикс24.
Гибкая настройка отчетов в одном окне позволяет получить информацию о
- Кликах
- Посещениях
- Обращениях
- Расходах
- Выручке

Выберите необходимые вам метрики и сформируйте нужную статистику.

Стоимость Comagic зависит от количества посещений вашего сайта в сутки. Например, если за день к вам заходит 500 человек, вы отдадите от 4900 руб. за месячное пользование платформой. Также 14 дней можно тестировать сервис бесплатно.
Alytics
Специализированная система построения сквозной аналитики для бизнеса. Включает автоматизированное управление контекстной рекламой и собственный коллтрекинг.
Alytics предлагает внедрение функционального модуля мультиканальной аналитики с 7 моделями атрибуции на выбор, в том числе U-shape, First click, Last non direct click. Выбираете наиболее подходящую и модифицируете ее под свои нужды. Можно отобразить одни и те же данные через разные модели и сравнить их на одном дэшборде.
Платформа работает на счетчике Google Analytics. Период сбора статистики настраивается и может составлять от 1 до 360 дней.
Alytics интегрирован с наиболее популярными системами CRM и маркетинг-аналитики, такими как Google.Analytics, myTarget, amoCRM, 1С, InSales, OWOX, RetailCRM, Яндекс.Директ и другие. Если нужного вам сервиса не оказалось в списке, нужно отправить запрос на интеграцию.

В отчетах вы увидите
- Показы
- Клики
- Цену клика
- Общие затраты
- Количество и объем продаж
- CPA
- ROI
- Прибыль
- Источники трафика
- Ключевую фразу

Стоимость пользования системой составляет от 5100 руб. в месяц. По запросу специалисты Alytics проведут бесплатную презентацию платформы и подберут решение под ваши задачи.
UTMSTAT
UTMSTAT предлагает комплексное решение для внедрения. Здесь все, что нужно для сквозной аналитики, а также коллтрекинг и робот автоматического аудита с настройкой под ключ.
В сервис входят типовые дэшборды для оценки эффективности маркетинга. Для подключения нужно установить счетчик.
UTMSTAT интегрирован с Api Monster и может обмениваться данными с большинством популярных сервисов CRM и аналитики, мессенджерами, конструкторами сайтов. К ним относятся Яндекс.Метрика, Google.Analytics, Битрикс24, amoCRM, Tilda, Marquiz, GetCourse и другие.

Можно сформировать единый отчет с показателями по всем источникам:
- Показы
- Клики
- Посетители
- Заявки
- Конверсия в заявку и в продажу
- CPL
- CPS
- Расходы
- Валовая прибыль
- ROMI
- DRR
- ROI

Месячная стоимость UTMSTAT начинается от 2490 руб. в месяц. Для подробного расчета нужно заполнить бриф на сайте. Есть условно-бесплатный тариф без включенных номеров и минут для коллтрекинга.
Primegate
Primegate — сквозная аналитика от клика до продажи. Платформа устроена по принципу All-in-one и включает коллтрекинг, мультиканальную атрибуцию, BI-интерфейс со встроенными дэшбордами.
Все касания клиентов собираются в индивидуальные карточки. В системе можно сегментировать пользователей по действиям на сайте, географии, сумме чека, степени завершения регистрации, количеству посещений. Можно отследить историю клиента и посмотреть мультиканальную воронку.
Primegate предлагает внедрение единой eCRM с собственной системой аналитики. Это избавит от необходимости интеграции с другими системами. Данные о рекламной кампании подтягиваются из Яндекс.Директа.

Чем помогут отчеты
- ROMI по каналу
- Конверсия в покупку
- Средний чек
- Отчет по атрибуции
- Когортный анализ
- Затраты
- Прибыль
- Клики
- Лиды
- Сделки
- Канал
- Ключевое слово

Primegate стоит от 2990 руб. в месяц. 14 дней сервис можно тестировать бесплатно.
Callibri
Сервис сквозной аналитики обменивается данными с CRM и рекламными платформами, формирует статистику по трафику и продажам. Callibri также предлагает для внедрения свой мультитрекинг и мультичат.
Маркетинг-платформа поддерживает динамическую смену модели атрибуции. В едином отчете можно группировать параметры по нужным срезам. Доступен анализ показателей рекламы по кампаниям, объявлениям, ключевым словам.
Callibri интегрируется с наиболее используемыми CRM и системами аналитики.
Отчет содержит:
- Визиты
- Клики
- Затраты
- Обращения
- Цену обращения
- Конверсию
- Источники трафика
- Детализацию по дням

Стоимость тарифа зависит от количества посетителей на сайте в течение месяца. Стартует от 1000 руб. Есть демо-доступ.
Ньютон
Платформой предлагается сквозная аналитика, коллтрекинг и коллбэк.
Ньютон объединяет в одном отчете расходы на рекламу, лиды, продажи и сделки, визуализирует воронку продаж. Можно посмотреть когортный анализ, круговые диаграммы по выбранным показателям, сравнивать цифры по периодам.
Сервис формирует историю касаний клиента, делает отдельные отчеты по посадочным страницам и рекламным системам.
У Ньютона есть готовые интеграции с Яндекс.Метрика, Яндекс.Директ, Google.Analytics, Битрикс24, amoCRM, Альбато, Marquiz, myTarget. Есть API для настройки обмена данными с другими сервисами.

Чем помогут отчеты
- Расходы на рекламу
- Клики
- Лиды
- Стоимость лида
- Сделки
- CPS
- ROI
- Источники трафика
- Популярные страницы
- Ключевые слова по касаниям

Стоимость платформы Ньютон с подключенным коллтрекингом и коллбэком начинается от 1800 руб. в месяц. 2 недели длится тестовые период.
Origami
Origami — это сквозная маркетинг-аналитика по 28 показателям. Также можно дополнительно подключить оптимизатор конверсий. Этот инструмент анализирует рекламные кампании и помогает снизить стоимость заявки.
Отчеты можно кастомизировать, выбирать нужные метрики и удобное расположение столбцов.
Origami поддерживает интеграцию с Яндекс.Метрика, Яндекс.Директ, Google.Analytics, Битрикс24, amoCRM, а также другими сервисами, системами коллтрекинга.
Что покажут отчеты
- Клики
- Показы
- CTR
- Расходы
- Доход
- Цена клика
- Источник

Пользование сервисом стоит от 3000 руб. в месяц. При работе на аккаунтах Origami маркетинг-платформой можно пользоваться бесплатно. Есть демо-доступ.
Calltracking
Сервис формирует отчеты эффективности рекламы и отдела продаж, позволяет контролировать работу колл-центра и оценивать показатели стоимости и окупаемости. Отдельно можно подключить email- и коллтрекинг.
Трафик в отчетах детализируется до ключевого слова, показывается статистика устройств и мест размещения. Выгрузка данных о расходах, источниках и лидах происходит автоматически.
У Calltracking 25+ бесплатных интеграций, в том числе самые востребованные Яндекс.Метрика, Яндекс.Директ, Google.Analytics, Google.Ads, Битрикс24, amoCRM, Альбато, OWOX. Открытый API позволяет подключать и другие системы и маркетинг-сервисы.

Отчеты покажут
- Лиды
- Источники
- Запросы
- Прибыль
- Заявки
- Сделки
- CPO
- CPC
- CTR
- CPL
- Динамика и источники обращений

Базовый тариф Calltracking без надстроек стоит от 1000 руб. в месяц. Можно попробовать функционал в демо-кабинете.
Сквозная аналитика от Битрикс24
Здесь сквозная аналитика — это модуль, встроенный прямо в CRM. Удобно, если менеджеры компании пользуются именно Битрикс24.
Сервис также демонстрирует путь клиента перед покупкой, показывает популярные страницы сайта, количество обращений, высчитает стоимость лида.
Модуль аналитики интегрируется с ВКонтакте, Яндекс.Директ, Google.Ads. По запросу доступны другие интеграции. Также автоматически подключаются сайты и интернет-магазины, созданные на Битрикс24.

Что покажут отчеты
- Показы
- Действия
- CTR
- Расходы
- Сделки
- Доходы
- Кампании
- Объявления
- Ключевые слова
- Окупаемость рекламы
- Влияние трафика на продажи

Битрикс24 не позволяет отдельно протестировать свою систему сквозной аналитики. Купить без CRM ее тоже нельзя. Пользователям Битрикс24 модуль доступен в рамках тарифа Профессиональный. Стоимость тарифа от 9590 руб. в месяц.
Простая аналитика от CRM Простой бизнес
Еще одно аналитическое решение, встроенное в CRM. Модуль Простая аналитика позволит сформировать единый отчет с 23 ключевыми показателями визитов и рекламных расходов. Есть возможность для одновременного внедрения коллтрекинга, формы обратной связи и коллбэка.
Сервис может обрабатывать только лиды и заявки клиентов, проходящие через Яндекс.Директ и Google.Ads, а затем попадающие в CRM Простой бизнес.

Что покажет отчет модуля Простая аналитика:
- Визиты
- Каналы
- Тип устройства
- Браузеры
- Города
- Конверсию заявки и заказа
- Стоимость заявки и заказа
- Продажи
- Средний чек
- Прибыль
- ROI

Модуль входит без дополнительной платы в тарифы VIP и Коробка. Также можно ознакомиться с его функционалом, если вы пользуетесь пробным периодом CRM Простой бизнес. Для пользования аналитикой в дополнение к тарифам FREE и Профи нужно доплачивать 4990 руб. ежемесячно.
Сквозная аналитика в Яндекс.Метрике
Помогает оценивать окупаемость рекламы через добавление UTM-меток в URL рекламных объявлений. Главное достоинство этой сквозной аналитики в том, что сервис доступен бесплатно всем владельцам кабинета Метрики.
Позволяет посмотреть источники трафика, количество посетителей, ROI.
Можно интегрироваться с Яндекс.Директ, Яндекс.Маркет, Google.Ads. Обмен с другими системами также можно настроить через сторонние сервисы автоматизации или загрузку CSV-файла.


Что сквозная аналитика Яндекс.Метрики покажет в отчетах
- Эффективность рекламных кампаний
- Расходы
- Визиты
- Оплаченные заказы
- DRR
- ROI
- CPO
- Конверсия в заказ и оплату
- Средний чек
Как выбрать систему сквозной аналитики из многочисленных рейтингов
Возможности интеграции
Перед тем как сделать сквозную аналитику, подумайте, с какими инструментами вы будете работать для сбора информации.
Яндекс.Директ, Google.Ads, myTarget и 1С — это минимум сервисов, с которыми аналитика обменивается данными. Если у вас другая CRM и на сайт ставятся дополнительные приложения, обязательно уточните, сможет ли к ним подключиться система.
Подключение может занимать от 20 минут до 7 дней и требовать незначительных изменений в коде.
Настройка системы
У вас не должно возникнуть проблем с тем, как настроить сквозную аналитику. Особенно, если это платная система. Представители сервисов часто проводят полноценные обучающие занятия по видеосвязи. Специалист кастомизирует инструменты под вас и показывает, где настройки можно будет изменить в дальнейшем.
Если вы выбрали бесплатный сервис, программное решение может быть без консультативной поддержки, но должно сопровождаться подробными мануалами.
Если вы нашли ошибку в тексте, пожалуйста, выделите фрагмент текста и нажмите ctrl + enter

Комментарии закрыты.