Автоматизация строительства: топ решений для стройки
Цифровизация строительства необходима для успешного ведения бизнеса, где точное управление и оптимизация процессов играют ключевую роль в достижении поставленных целей. Сервисы автоматизации в сфере строительства предоставляют набор инструментов, которые значительно упрощают и ускоряют выполнение рутинных задач.
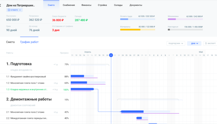
Один из важных аспектов цифровизации в строительстве – управление проектами. С помощью технологичных решений можно создавать и отслеживать графики работ, контролировать бюджет, а также эффективно координировать ресурсы и коммуникации. Это значительно сокращает время, расходуемое на административные процессы, а также повышает общую производительность.
- Сокращение издержек. Автоматизация процессов, оптимизация ресурсов и более точное управление бюджетом помогают снизить расходы на строительство. Меньшее количество ошибок и возможность быстро реагировать на изменения предотвращают непредвиденные расходы.
- Увеличение производительности. Системы цифровизации позволяют автоматизировать рутинные задачи, повышая производительности труда. Оптимизация планирования, управления ресурсами и координации работ позволяет выполнить проекты более эффективно и точно в срок.
- Повышение качества. Цифровые системы позволяют детально контролировать все этапы строительства – от разработки проекта до сдачи объекта. Это помогает прогнозировать ошибки, выявлять дефекты, а также улучшать качество выполняемых работ.
- Безопасность. Системы мониторинга и аналитики данных помогают выявлять потенциально опасные ситуации на строительных площадках. Это позволяет разрабатывать меры предосторожности, а также предотвращать несчастные случаи, существенно повышая уровень безопасности для работников.
- Улучшение управления проектами. Системы цифровизации обеспечивают более эффективное управление стройкой, помогая создавать и отслеживать графики работ, контролировать бюджеты, а также управлять ресурсами и коммуникацией между участниками проекта.
- Эффективное использование данных. Цифровые системы помогают собирать, хранить и анализировать большие объемы данных о строительных процессах. Они позволяют выявлять тенденции, упрощать процессы, принимать обоснованные решения на основе реальных данных.

Gectaro – программа для автоматизации строительства, соответствующая высоким стандартам Минцифры России и включенная в список доверенных и одобренных программ. Gectaro помогает строительным и ремонтным компаниям объединить все процессы в одном сервисе, обеспечивая централизованный контроль над проектами. Решение разработано с учетом требований кибербезопасности и конфиденциальности данных.
Особенности Gectaro:
- Простота и скорость создания сметы. Составление сметы проекта занимает всего 10 минут благодаря интуитивно понятному интерфейсу и возможности использования справочника расценок или готовых шаблонов. Поддерживается импорт смет из Excel и других сметных программ, например – из «ГрандСмета», в разных форматах, который обеспечивает легкость интеграции с имеющимися данными. Сервис предлагает удобный механизм для согласования смет с клиентами.
- Управление проектом и ресурсами. В Gectaro есть инструменты для планирования этапов и работ, контроля прогресса в реальном времени, прогнозирования возможных задержек, а также учета ресурсов и снабжения.
- Интеграции с сервисами. Gectaro упрощает процесс интеграции с другими сервисами благодаря подключению к каталогу готовых интеграций Albato, где доступно более 400 сервисов. Простой конструктор позволяет настроить интеграцию без необходимости привлечения программистов. На всех тарифах доступно Open API.
- Быстрое формирование актов КС. Акты КС-2, КС-3, КС-6а автоматически формируются за три минуты благодаря хранению данных в системе Gectaro.
- Финансовый учет, аналитика. Сервис помогает в учете финансов и формирует детальные отчеты о прибыльности бизнеса и проектов. Это позволяет лучше понимать состояние финансов компании.
- Удаленный контроль стройки и складских остатков. С помощью Gectaro можно удаленно контролировать стройку через прорабов, получать фотоотчеты через Telegram-бот, а также отслеживать складские остатки для удобного и эффективного управления проектами.
- Интеграция всей команды. Gectaro – единое решение для всей команды, которое помогает руководителям, клиентам, прорабам, финансистам, менеджерам работать в одной системе, повышая координацию и эффективность работы.
Платформа повышает прибыльность проектов благодаря автоматизации рутинных операций, оптимизации процессов и повышению прозрачности в управлении.

«Сметтер» – сервис для управления строительными проектами и сметами для частных мастеров, малых и средних компаний, а также крупных организаций в сфере строительства и ремонта. Обеспечивая контроль за стройкой онлайн, он значительно упрощает управление проектами.
Особенности:
- Гибкая работа со сметами. Сервис помогает создавать, редактировать и согласовывать сметы с клиентом, использовать справочники расценок, а также быстро импортировать и экспортировать данные.
- График работ. Планирование работ по каждой смете, а также отслеживание их выполнения проводится в удобном графическом интерфейсе в реальном времени.
- Работа с закупками. Мониторинг и управление закупками по смете и компании помогают контролировать текущие и планируемые покупки.
- Контроль. Назначение работ исполнителям, отслеживание выполнения и контроль оплаты за каждый вид работ.
- Отчетность. Автоматическое сканирование чеков для быстрого учета расходов и моментальные фотоотчеты с объектов обеспечивают наглядную информацию о текущем состоянии проекта.
- Формирование документов. Быстрое формирование всех необходимых документов и актов: КС-2, КС-3, КС-6а и другие, по периоду или по смете в один клик.
«Сметтер» предоставляет точные данные о расходах, формируя правильные отчеты для клиентов и освобождая время для реальной строительной работы.

«ПУСК.Снабжение» – сервис, который помогает в управлении разными аспектами строительства. Он обеспечивает возможность оперативного создания бюджета на основе смет и контроля за его исполнением, а также предоставляет сквозную аналитику исполнения договоров для получения полной картины по проекту. Решение помогает формировать счета, реестры на оплату, загружать банковские выписки и контролировать оплаты.
Особенности:
- Управление бюджетом. Решение помогает формировать бюджета на основе смет и проводить мониторинг исполнения для минимизации лишних расходов.
- Аналитика договоров. Платформа предоставляет сквозную аналитику по исполнению договоров для обеспечения прозрачности и контроля.
- Финансовое управление. «ПУСК.Снабжение» формирует счета и реестры на оплату, а также помогает контролировать финансовые потоки для эффективного управления финансами.
- Управление снабжением и материалами. Приложение выполняет сбор заявок на материалы, а также собирает конкурентные листы поставщиков.
- Учет рабочего времени. Ведение учета рабочего времени и расчет заработной платы прямо из системы упрощают управление персоналом.
- Контроль. На платформе доступна фиксация выполненных работ по субподрядчикам.
- Ведение документации. Хранение и обмен документацией обеспечивают доступ к нужной информации в любое время.
- Справочник. В приложении есть возможность создания и обновления справочников для накопления базы знаний внутри компании.
Особенность сервиса – возможность оперативной загрузки смет в электронном виде в разных форматах, а также разработка сметы контракта с учетом требований отрасли.
Выбор системы автоматизации строительства зависит от потребностей вашего бизнеса. Но нужно также учитывать ряд критериев:
- Функциональность. Первоочередная задача – удовлетворение требований вашего проекта. Система должна предоставлять все необходимые функции для управления проектом – от планирования до контроля качества.
- Совместимость. Решение должно быть совместимым с существующими инструментами и программами, используемыми на строительных объектах. Это позволит избежать проблем с интеграцией и обменом данными.
- Удобство использования. Система должна быть интуитивно понятной и легкой в освоении для всех членов команды. Это позволит сократить время на обучение и улучшит принятие решений.
- Гибкость, настраиваемость. Важно, чтобы решение позволяло настраивать процессы под конкретные требования. Гибкость позволит адаптировать систему под изменяющиеся условия и потребности.
- Масштабируемость. Система должна масштабироваться вместе с ростом компании. Это позволит избежать необходимости перехода на новую систему в будущем.
- Безопасность данных. Обеспечение конфиденциальности и безопасности данных о строительстве крайне важно. Решение должно обладать надежной защитой и соответствовать современным стандартам безопасности.
При выборе решения для цифровизации строительства компаниям необходимо учитывать множество аспектов. При принятии решения необходимо сравнить доступные варианты и изучить отзывы пользователей о сервисах. Важно выбрать сервис, который воплощает в себе все необходимые качества для успешной автоматизации стройки.
Например – Gectaro предлагает интегрированный подход, включающий весь спектр функций – от управления бюджетом и сметой до учета рабочего времени и документации. Это позволяет компаниям эффективно управлять всеми аспектами строительного процесса на одной платформе. Гибкое и масштабируемое решение адаптируется под потребности компании. Интуитивный интерфейс делает работу с платформой удобной даже без обучения.
Выбирайте платформу, которая предоставляет инструменты, необходимые для успешной реализации проектов, обеспечивая автоматизированное управление и максимальную производительность вашего бизнеса.
Erid: 2VtzqvRx68c
Если вы нашли ошибку в тексте, пожалуйста, выделите фрагмент текста и нажмите ctrl + enter

Комментарии закрыты.